Cubed by Law Squared Dashboard
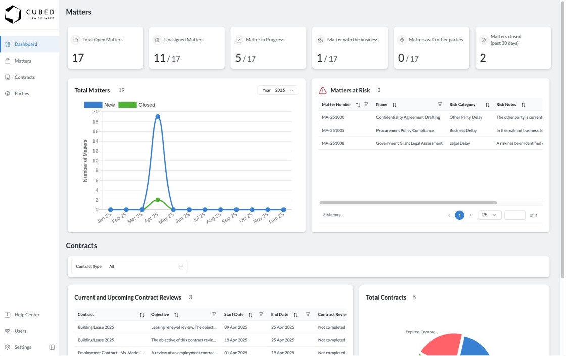
1. The Cubed by Law Squared Dashboard is a simple yet effective way to see key metrics and datapoints relating to your Matters and Contracts.
It is designed to provide you with a snapshot that you can screenshot and share in executive briefings and presentations.
For more detailed reporting, you can extract data from Cubed into excel or even integrate directly with PowerBI or other tools compatible with MS365 Dataverse.

2. The Key Number Cards on the top of the dashboard tell you key totals relevant to your matter pipeline.
- Total Open Matters: This is the number of matters that are not closed, both assigned and unassigned.
- Unassigned Matters: This is the number of matters that are not closed and are unassigned
- Matters in Progress: This is the number of matters that are not closed, assigned, and in the "In Progress" status
- Matters with the business: This is the number of matters that are not closed, assigned, and in the "With Business" status
- Matters with other parties: This is the number of matters that are not closed, assigned, and in the "With Other Party" status
- Matters Closed (past 30 days): This is the number of matters that were closed within the last 30 days

3. The Total Matters Chart gives you a 12 month calendar year view of matter throughput. It provides two simple but effective datapoints:
- How many new matters were received in a given month; and
- How many matters were closed in a given month
Should the number for both datapoints be equal, legal can be assumed to be operating at an equilibrium throughput, a 'cruising altitude'. Should there be significantly more matters received than closed in a given month, this would be an indicator that there is a bottleneck with legal.

4. The Matters at Risk Table is a grid of matters that have been marked as "At Risk" by the legal team. This is a useful dashboard table that you can quickly refer to and discuss why matters are at risk of not completing in time.

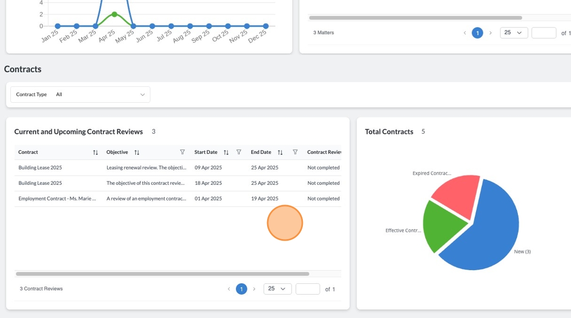
5. The Contracts portion of the dashboard allows you to view Contract Statuses and Current and Upcoming Contract Reviews for all your contracts types or for a specific contract type.

6. To filter the Contracts charts by a specific contract type, click on the Contract Type dropdown and select from your list of Contract Types.

7. The Current and Upcoming Contract Reviews Table is a grid that presents open Contract Review Periods that have either started, or will start within the next 6 months. You can use this grid to show key contracts that require action or review.

8. The Contracts Chart will provide you a quick summary of the number of contracts and which statuses they are in.
